Project

General

Profile

Actions

機能 #7

open
TY TY

結果票WEBのデザインの決定

機能 #7: 結果票WEBのデザインの決定

Added by Takehiro Yoshimaru about 6 hours ago. Updated about 3 hours ago.

Status:
新規
Priority:
通常
Start date:
02/17/2026
Due date:
02/22/2026 (Due in 5 days)
% Done:

0%

Estimated time:


Files

TY Updated by Takehiro Yoshimaru about 3 hours ago Actions #1

ストレスチェック_結果画面例.png

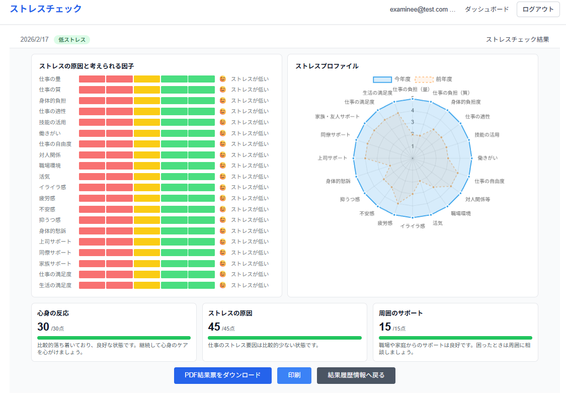
いまの結果画面がこれです。
バーチャートは本当にこれがいいのか?これが見やすいデザインなのか?
スパイダーチャートは前年比を入れているが、必要か?
各点数のBOXも3つでいいのか?コメント内容は適切か?

Actions

Also available in: PDF Atom